Getting Started
Connect your AI agents to Edison Watch in minutes.
Get up and running in four steps.
1. Sign Up at dashboard.edison.watch
Go to dashboard.edison.watch and create an account. Edison Watch is a self-serve product — sign up with your work email and your organization is created automatically.
After signing up, your account enters a short approval queue. You'll receive an email once your organization is activated.
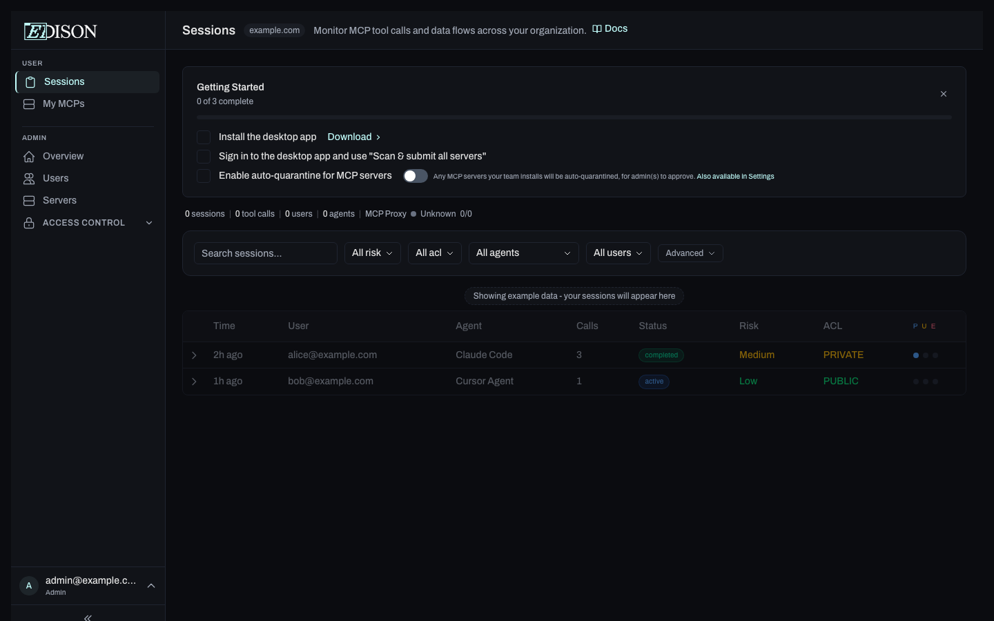
2. Sign In and Follow the Onboarding Checklist
Once approved, sign in to your dashboard. An onboarding checklist appears automatically to guide you through setup:
| Step | Who | What to do |
|---|---|---|
| Install the desktop app | Everyone | Download and install the Edison Watch client app. |
| Set up OpenAI key for autoconfig | Admins | Add an OpenAI API key to enable automatic server configuration suggestions. |
| Scan & submit servers | Admins | Sign in to the desktop app and use "Scan & submit all servers" to discover MCP servers on your machine. |
| Approve discovered servers | Admins | Review the submitted servers and approve the ones your team should use. |
| Make your first MCP tool call | Everyone | Open Cursor, Claude Code, or another AI tool and run a command. Edison Watch will log the session. |
Find MCP servers to add on smithery.ai or glama.ai.
3. Work Protected
Edison Watch runs in the background from here:
- Monitoring — every tool call is logged with full context.
- Blocking — ACL violations are prevented automatically.
- Approvals — risky or policy-matched actions pause for review.

